Scroll to top

ACRONIS Advanced Endpoint Security

  • Home
  • ACRONIS Advanced Endpoint Security

Nextgen Ai Cybersecurity With Multi Domain Referencing For Holistic Defense

ACRONIS Advanced Endpoint Security

MSP-class XDR. Detect. Respond. Recover. — True business continuity.

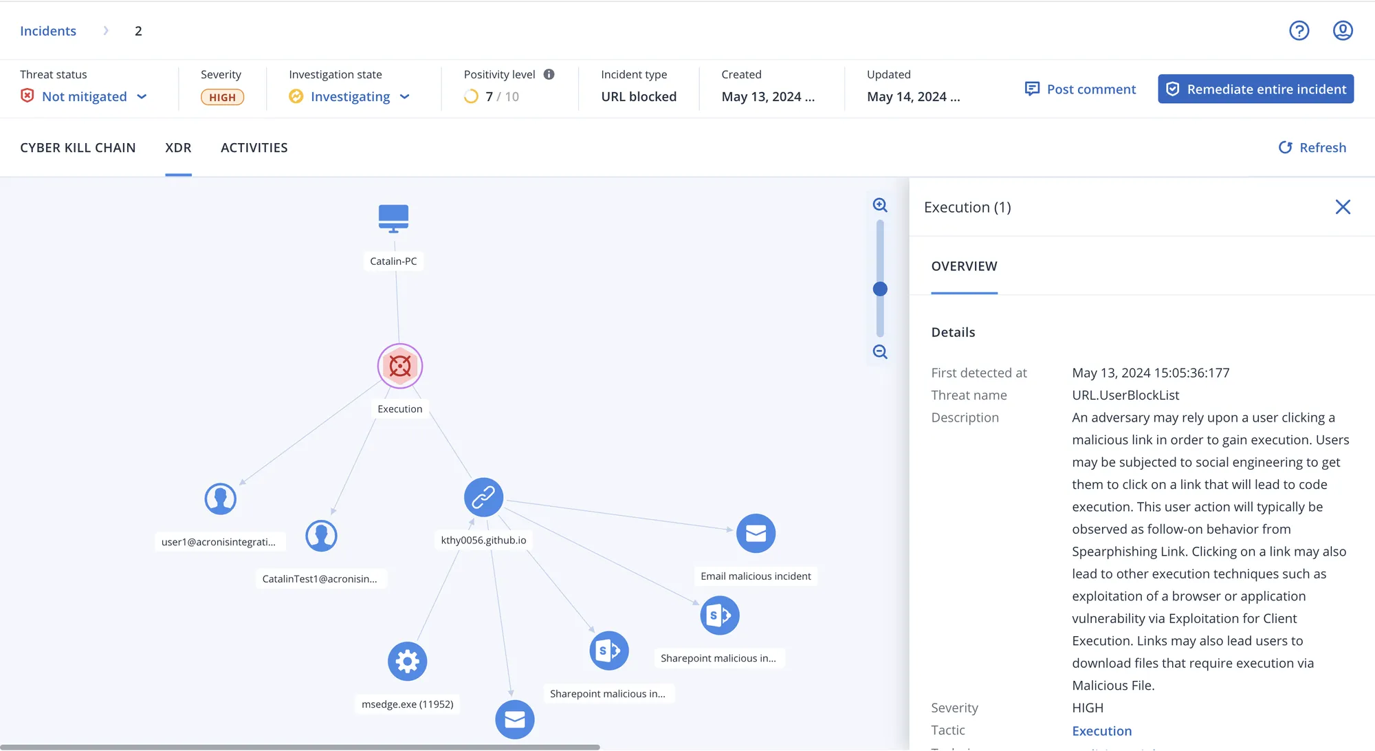
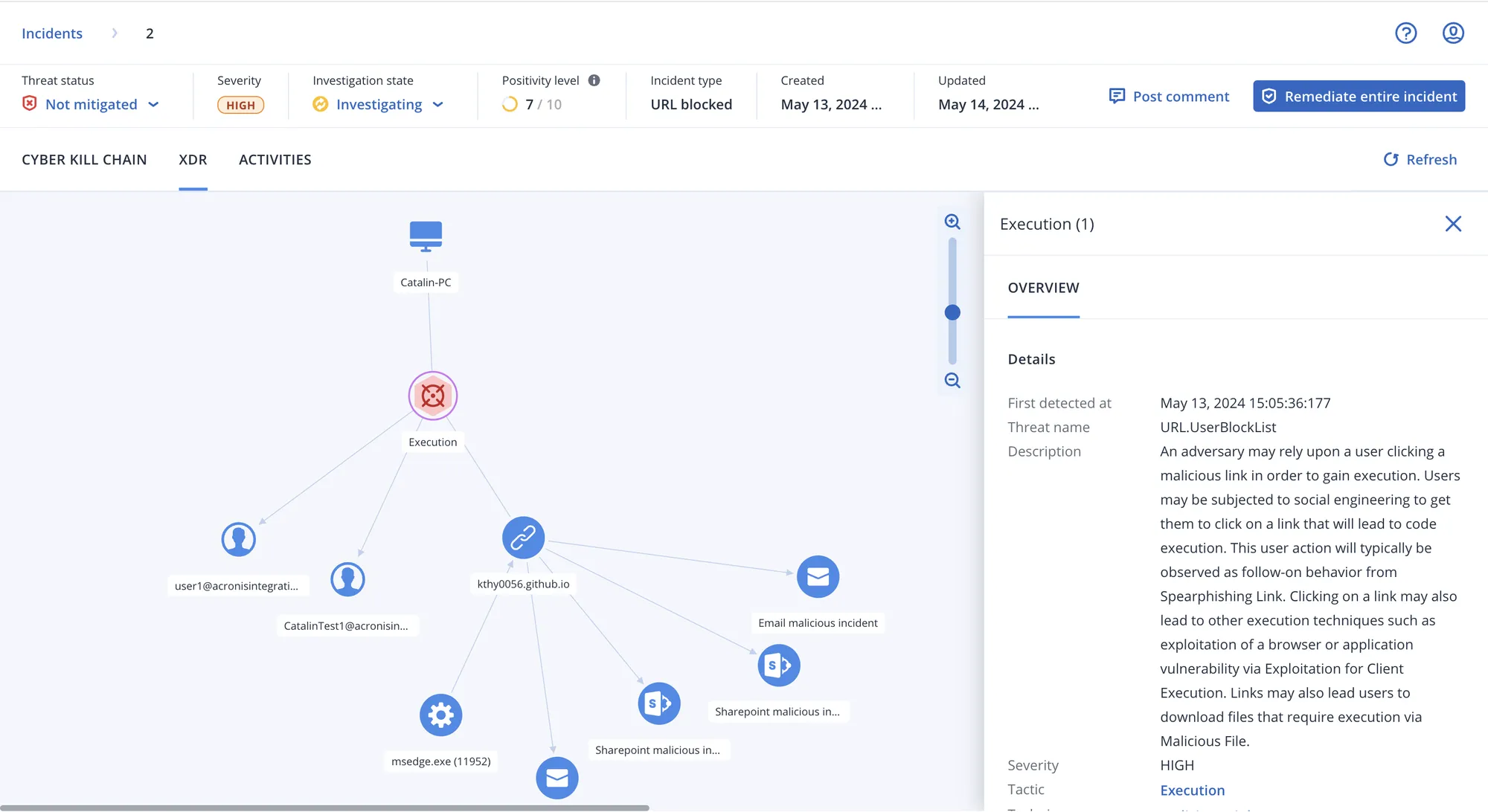
MSP-class EDR designed to detect and respond to advanced cyber threats that sneak past other defenses, with guided interpretations for streamlined analysis and unique recovery capabilities for true business continuity.


Cyberattacks become increasingly sophisticated and every business is vulnerable. To protect their clients, MSPs have had to choose between insufficient protection or complex solutions that are expensive and time consuming to deploy and maintain. Acronis XDR is designed for service providers to modernize your security stack without the overhead.


Comprehensive protection of endpoints, attack surfaces and data no longer requires multiple solution integrations—reducing resource needs, cost, security silos, and time to value while delivering detect, respond, and recover in one platform.

MSP-class XDR — detect, respond, recover in one platform

Learn More

Lightning-fast threat detection with guided incident analysis

Learn More

Unique recovery & business continuity—NIST-aligned

Learn More

Overview

Advanced endpoint protection and recovery in a single platform

Acronis Advanced Endpoint Security

Service Benefits

What you gain from Acronis Advanced Endpoint Security

XDR for Service Providers

Modernize your security stack with XDR designed for MSPs—no more choosing between insufficient protection or complex, costly solutions.

Fast Threat Detection & Analysis

Minutes-not-hours analysis at scale with automated correlation and guided attack interpretations. Better visibility across MITRE ATT&CK® and fewer false positives.

Recovery & Business Continuity

Pre-integrated backup and recovery for true resilience. Protect across the NIST framework—Identify, Protect, Detect, Respond & Recover—with single-click remediation.

Rapid Turn-On & Scale

MSP-class EDR with guided interpretations for streamlined analysis and unique recovery capabilities—deploy and scale without the usual overhead.

What Sets It Apart

Why Acronis Advanced Endpoint Security stands out

Single Platform Protection

Endpoints, attack surfaces and data protected without multiple integrations—reducing cost, silos, and time to value.

Detect & Respond

EDR that detects and responds to advanced threats that sneak past other defenses, with guided interpretations for faster analysis.

Resilience Where Others Fail

Pre-integrated backup and recovery capabilities for true business continuity where point-security solutions fall short.

NIST-Aligned XDR

Complete protection that spans the NIST framework—one platform instead of multiple point solutions and extra staffing.

Book A Demo

Trinspired Consult

Trinspired Consult provides a range of Telecommunication, Information Technology, Business Consultancy, and Trading services, leveraging decades of experience and a team of international experts to deliver solutions for institutions in Europe and Africa.

We help our clients achieve peace of mind and long-term success with reliable Cybersecurity, Telecommunication, IT, and business solutions backed by over 20 years of global expertise. From cloud computing and disaster recovery to secure access and consultancy, we deliver high performance, resilience, and cost-effective outcomes.

Reach out to request a demo, discuss your requirements, or start a free consultation. We serve institutions across Europe and Africa.

Get in Touch

Reach out to learn more about our solutions, request a demo, or ask a question.